相比较普通的家用路由器,支持All in One、动态带机量更大、长时工作更稳定的企业级路由产品,一向是中小型公司\工作室的首选,当然,也深受个人硬件发烧友的喜爱,比如折腾一下双宽带接入做负载均衡、文件服务器、NAS阵列、内外网独立访问(策略路由)等等,可以充分利用现有设备打造出更稳更快拓展更强的网络环境,性价比很高。
但传统企业路由的设置较为繁琐,且技术门槛相对较高,那么有没有一款产品在满足上述特性的同时,让普通用户也可以轻松上手呢?这期内容咱们就一起来看下蒲公英X5 Pro,如果对这个名字感到陌生的话,那么大名鼎鼎的远程控制软件——贝锐向日葵你一定用过,没错,云打印和向日葵远程开机等功能也内置在这款蒲公英X5 Pro中。
先说一下这款产品的亮点,金属壳体、AX3000无线速率、WiFi6、185Mbps VPN速率、2.5G WAN\LAN+4口1G(其中一个支持WAN\LAN切换),然后是5根5dBi的外置天线。

对笔者来讲,蒲公英X5 Pro最重要的特性是支持无需公网IP的异地组网,在不改变现有网络架构的情况下,也就是将蒲公英X5 Pro作为旁路由使用,然后把NAS服务器接入蒲公英X5 Pro的2.5G电口(保证最大传输速率 需NAS端支持),这样在出差时就可以快速访问家中NAS存储的文档,并且相关数据不经过三方平台,尤其适合对隐私保障有需求的用户。
因为折腾NAS、内网穿透,随后找运营商申请公网IP的朋友,一定清楚“无需公网IP”这几个字的含金量,且不讲稀缺的IPV4,申请IPV6也是费劲的很。

除此之外,贝锐蒲公英官方也为商用场景的网络搭建提供了一站式解决思路和拓补图,比如:
小微企业可以利用蒲公英X5 Pro的双WAN口,分别接入外网和内部局域网,办公数据的相关流量经由局域网转发,互联网流量经由宽带转发,用于给不同类型的员工使用;
此外,蒲公英X5 Pro的USB接口还可以连接硬盘、打印机、4G网卡等设备,扩展出更丰富的使用场景,具体大家参考官方给出的网络拓补图。


作为企业级的路由器,蒲公英X5 Pro的包装相当考究,正面是产品主体的主图,考虑到快递运输过程中可能出现的意外情况,整体包装设计有三层防护,最外层是抗压性更好的瓦楞纸,内部填充有“双层”黑色珍珠棉,与X5 Pro机身的契合度相当高,不会晃动。
开箱后可以看到蒲公英X5 Pro的产品主体,配件部分有12V/1.5A的电源适配器,零售正式版包装内还会有壁装螺丝包和用于桌面防滑的橡胶软垫。

与普通路由器不同,企业路由通常是在复杂环境中不间断使用,所以对机身散热能力、电磁屏蔽、抗异物跌落敲击这些指标有更高要求,因此蒲公英X5 Pro采用了磨砂质感的1.2mm全金属外壳,Mac同款的黑色阳极氧化工艺,不仅比普通的ABS工程塑料要好,成本也比业内常见的0.8mm金属板材更高。


不仅设计简约,蒲公英X5 Pro机身这种磨砂质感的表面也不易沾染指纹和灰尘,长时间使用之后也很容易擦拭清理,并且在主体两侧还设计有大面积的通风散热孔。


背部接口方面,从左至右分别是千兆电口、2.5G电口、USB 3.0接口、接地螺柱、Reset插孔和DC电源接口,5个电口的外侧均有金属框架支撑,不需要担心多次插拔后的稳固性,耐用的同时散热也更好,在上部两侧分别是连接\状态指示灯。

因为新的NAS设备还没到位,所以USB 3.0接口这里是接了一个512GB的移动固态硬盘,用于远程访问一些非重要存档、图片,另外,同一局域网下的影音设备也能读取。



要注意的一点是,USB3.0和路由的2.4G频段容易互相干扰,可以只开启5G频段无线使用,但是对打印机这些工作在USB 2.0速率下的设备没有影响。

组网方式上,无论上端是直接接入宽带还是链接主路由,蒲公英X5 Pro都能做到即插即用 设备自动化配置,不过呢,笔者觉得大多数选择蒲公英X5 Pro企业级路由的用户,都有技术储备去折腾一下宽带桥接和单线复用,小型工作室\企业用户设置起来也比传统企业路由简单的多。
然后,咱们看一下整个组网的过程,访问路由IP进入后台,设置WiFi名称和密码。





硬件上,蒲公英X5 Pro支持WiFi6无线连接,峰值速率可以达到3000Mbps,频宽则是160MHz,接着咱们来实测一下:
笔者家里的套内面积大约90平,移动500M宽带 桥接,由光猫进行光电转换 路由拨号。

首先咱们来看A号测速点 客厅,距离路由器约2.5m 无遮挡,实际测试的下行速率是659M;
B号点是主卧 中间有一堵墙遮挡,下行速率是646M;
C号点是次卧, 直线方向上可以勉强看做有三堵墙遮挡实际测试的下行速率接近423M;
D号点是卫生间,有一堵墙加一道玻璃隔断遮挡,实际测试的下行速率是550M。

以这样的信号覆盖和穿墙性能,对于笔者家里的网络覆盖相当够用,即便是距离最远的卫生间和次卧看4K视频和实时高码率直播也没问题,当然,具体数据 各位还是得综合自己的家居环境来测试,这里仅供参考。
接着咱们来看蒲公英X5 Pro的云管理功能,只要设备接入网络,就可以随时通过SN和设置好的管理密码进行远程设置,这里包括智能组网、终端管理、对象管理和行为分析等。


以异地组网为例:在网络成员中点击创建组网、添加成员(输入子设备的SN)选择网络即可,在不需要公网IP的情况下,快捷组建虚拟局域网实现内网穿透,不受地域限制 管理网络内的PC、移动设备和NAS,实现稳定、快速、及时响应的加密传输。


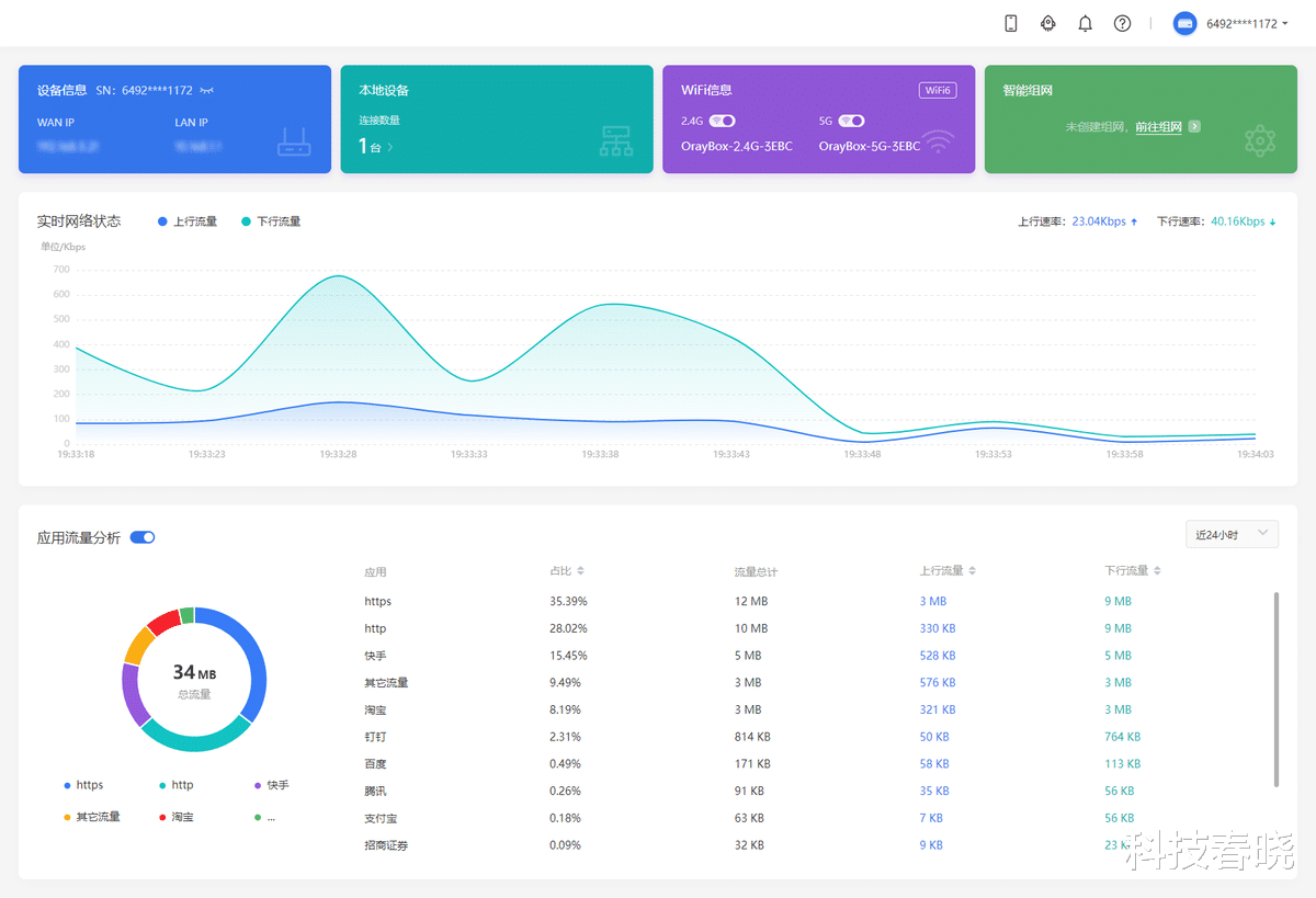
终端管理功能对企业路由也很重要,除了常规的上下行流量限速,蒲公英X5 Pro还能监测和限制每一个终端用户的网络使用,这里包括 近24小时内的详细应用流量分析(具体应用、http、https等)和流量历史,图形化界面很直观。


在此基础上,就可以为不同员工划分网络权限,比如拒绝访问内部局域网(IP组)、上班时间不可访问的摸鱼网站,如电商、娱乐平台等(域名组)、受此功能限制的设备(MAC组)及生效时间,功能相当强大。

在一段时间的实际使用当中,蒲公英X5 Pro的稳定性、扩展性以及智能组网的易用性给笔者留下了很深的印象,尤其是独特的异地组网功能为企业用户提供了极大的便利,不需要配备额外的运维人员就可以高效应用,这极具实用价值!并且在新一代ARM双核芯片和5根5dBi天线的加持下,X5 Pro的WiFi性能也足够优秀,这是传统企业路由所不具备的配置。
在软件端,蒲公英X5 Pro同样提供了足够专业、足够细化的管理功能,比如内容中提到的行为管理、流量分析、异地设备配置等,非常适合中小型企业、流媒体工作室和连锁门店使用,以终端500元左右的售价来讲,很值得入手。